Ñàìîõîäíàÿ óñòàíîâêà ÑÃ-122(À)

Rambler's Top100
Ðåéòèíã@Mail.ru

Ñàìîõîäíàÿ óñòàíîâêà ÑÃ-122(À)



ÑÑÛËÊÈ:

Õàðàêòåðèñòèêè ñîâåòñêèõ òàíêîâûõ îðóäèé

Äðàìàòè÷åñêîå íà÷àëî Âåëèêîé îòå÷åñòâåííîé âîéíû ïðèâåëî ê òîìó, ÷òî ê îêòÿáðþ-íîÿáðþ 1941 ãîäà Êðàñíàÿ Àðìèÿ ïîòåðÿëà ïî÷òè âñå ñâîè òàíêè, â òî æå âðåìÿ ïîòåðÿ è ýâàêóàöèÿ çàâîäîâ âûëèëèñü â òî, ÷òî èíäóñòðèÿ îêàçàëàñü íåñïîñîáíîé êîìïåíñèðîâàòü ïîòåðè áðîíåòåõíèêè ïðîèçâîäñòâîì íîâûõ ìàøèí.  ýòî êðèòè÷åñêîå äëÿ àðìèè è ñòðàíû âðåìÿ â õîä øëî ëþáîå îðóæèå, ñïîñîáíîå íàíîñèòü âðàãó óùåðá. Ñî ñêëàäîâ áûëè èçúÿòû è íàïðàâëåíû â âîéñêà õðàíèâøèåñÿ òàì íà êîíñåðâàöèè òðîôåè ãðàæäàíñêîé, ïåðâîé ìèðîâîé è äàæå ðóññêî-ÿïîíñêîé âîéí. Áûëè ñëó÷àè ïðèìåíåíèÿ òðîôåéíûõ ÿïîíñêèõ 105-ìì ïóøåê, âèíòîâîê Àðèñàêà, ãåðìàíñêèõ ãàóáèö.



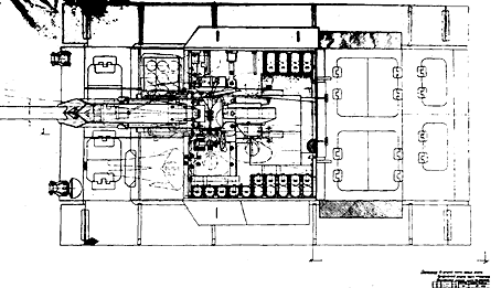
Ïðîäîëüíûé ðàçðåç ÑÀÓ ÑÃ-122.

Ìíîãèå ñîâåòñêèå ìàøèíû áûëè çàõâà÷åíû âðàãîì. Íî, íåñìîòðÿ íà ïðåèìóùåñòâåííî îáîðîíèòåëüíûé õàðàêòåð äåéñòâèé íàøèõ âîéñê â ïåðâûå ìåñÿöû âîéíû, íàì äîñòàâàëèñü è íåìåöêèå òðîôåè. Ñîãëàñíî îò÷åòàì Íàðêîìàòà Âîîðóæåíèé, îêîëî 20-40% äîñòàâëÿåìûõ íà ïðåäïðèÿòèÿ íàðêîìàòà òðîôåéíûõ áîåâûõ ìàøèí ñîâåðøåííî íå ïîäëåæàëè ðåìîíòó èç-çà îòñóòñòâèÿ íåîáõîäèìûõ çàïàñíûõ ÷àñòåé, îñîáåííî - âîîðóæåíèÿ. Ïîýòîìó ðàñïîðÿæåíèåì òåõñîâåòà ÍÊ îò 21 äåêàáðÿ 1941 ãîäà âñåì ïðåäïðèÿòèÿì íàðêîìàòà ïðåäïèñûâàëîñü â ñðîê äî 1 ôåâðàëÿ 1942 ãîäà ðàçðàáîòàòü ñâîè ïðåäëîæåíèÿ ïî ïåðåâîîðóæåíèþ òðîôåéíûõ áîåâûõ ìàøèí ñ öåëüþ èõ äàëüíåéøåãî èñïîëüçîâàíèÿ íà ñëóæáå â Êðàñíîé Àðìèè. Ìíîãèå ïðåäïðèÿòèÿ ê óêàçàííîìó ñðîêó íå òîëüêî ðàçðàáîòàëè ïðåäëîæåíèÿ, íî äàæå èçãîòîâèëè îïûòíûå îáðàçöû òàêèõ áîåâûõ ìàøèí, êîòîðûå áûëè ïîêàçàíû ðóêîâîäñòâó íàðêîìàòà â ôåâðàëå-ìàå 1942 ãîäà. Áûë ñðåäè íèõ è çàâîä ¹ 592.

Ïðîåêòèðîâàíèå îòå÷åñòâåííîé ñàìîõîäíîé ãàóáèöû áûëî íà÷àòî â ÊÁ çàâîäà ¹ 592 â èíèöèàòèâíîì ïîðÿäêå åùå äî åãî ýâàêóàöèè, íåñìîòðÿ íà òî, ÷òî èíæåíåðû ÊÁ íå èìåëè íèêàêîãî ïðàêòè÷åñêîãî îïûòà ïðîåêòèðîâàíèÿ è èçãîòîâëåíèÿ áðîíåòàíêîâîé òåõíèêè.  ñåíòÿáðå 1941 ãîäà çàâîä áûë ïåðåîðèåíòèðîâàí íà ðåìîíò òàíêîâîãî è àðòèëëåðèéñêîãî âîîðóæåíèÿ, â òîì ÷èñëå è òðîôåéíîãî, êîëè÷åñòâî êîòîðîãî, íà÷èíàÿ ñ çèìû 1941-42 ãã., ñòàëî ðàñòè äîâîëüíî àêòèâíî (äîñòèãàÿ 35% îò îáùåãî ÷èñëà ýâàêóèðóåìîãî èìóùåñòâà).



Âèä ñâåðõó (êðûøà ñíÿòà).

 íàñòîÿùåå âðåìÿ íå óäàëîñü íàéòè òî÷íîé äàòû íà÷àëà ïðîåêòíûõ ðàáîò íàä 122-ìì ñàìîõîäíîé ãàóáèöåé, íî íà ñîõðàíèâøèõñÿ êîïèÿõ ÷åðòåæåé çíà÷èòñÿ àïðåëü 1942 ã. Ýòà äàòà òàêæå ïîäòâåðæäàåòñÿ ñëåäóþùèì ïèñüìîì:

"Ñåêðåòíî.

Íà÷àëüíèêó ðåìîíòíîãî óïðàâëåíèÿ ÀÁÒÓ ÊÀ áðèãàäèíæåíåðó Ñîñåíêîâó.
Êîïèÿ: äèðåêòîðó çàâîäà ¹ 592 Ïàíêðàòîâó.

 ñîîòâåòñòâèè â ðåøåíèåì, ïðèíÿòûì Çàì.Íàðêîìà Îáîðîíû ÑÑÑÐ ãåíåðàë-ëåéòåíàíòîì òàíêîâûõ âîéñê ò.Ôåäîðåíêî î ïåðåâîîðóæåíèè òðîôåéíûõ "àðòøòóðìîâ"* 122-ìì ãàóáèöàìè îáð.1938 ãîäà íà çàâîäå ¹ 592 ïðîøó Âàñ äàòü íåîáõîäèìîå ðàñïîðÿæåíèå î ðåìîíòå è äîñòàâêå íà çàâîä ¹ 592 ÷åòûðåõ òðîôåéíûõ "àðòøòóðìîâ". Äëÿ óñêîðåíèÿ âñåõ ðàáîò ïåðâûé îòðåìîíòèðîâàííûé "àðòøòóðì" íåîáõîäèìî äîñòàâèòü íà çàâîä äî 25 àïðåëÿ.

13 àïðåëÿ 1942 ã.
Ïðåäñåäàòåëü òåõñîâåòà, ÷ëåí êîëëåãèè ÍÊ Ý.Ñàòåëü
(ïîäïèñü)".

* Àðòøòóðì - ñîâåòñêîå íàçâàíèå íåìåöêîé ÑÀÓ StuG (÷àùå âñåãî StuG 40)


Ïðîåêò, âûïîëíåííûé êîíñòðóêòîðñêîé ãðóïïîé ïîä ðóêîâîäñòâîì À.Êàøòàíîâà, áûë äîâîëüíî ïðîñò.  êà÷åñòâå áàçû äëÿ íîâîé ìàøèíû èñïîëüçîâàëîñü íåìåöêîå øòóðìîâîå îðóäèå StuG III ñ íàðàùåííîé ââåðõ áîåâîé ðóáêîé. Òàêîå óâåëè÷åíèå ðóáêè ïîçâîëèëî óñòàíîâèòü â áîåâîì îòäåëåíèè 122-ìì ãàóáèöó Ì-30 (òàêóþ æå, êàê íà îòå÷åñòâåííîé ÑÀÓ ÑÓ-122).

Ïî÷åìó èìåííî 122-ìì ãàóáèöà? Åå âûáîð áûë íå ñëó÷àåí: â òî âðåìÿ îñòðî íåõâàòàëî 76-ìì äèâèçèîííûõ è òàíêîâûõ ïóøåê, à äîâîëüíî òÿæåëûå 122-ìì ãàóáèöû ñêàïëèâàëèñü â òûëó èç-çà íåäîñòàòêà ñðåäñòâ ìåõòÿãè è ïåðåäêîâ äëÿ íèõ. Òàêèì îáðàçîì, ñîçäàíèå ñàìîõîäíîé 122-ìì ãàóáèöû áûëî îöåíåíî òåõîòäåëîì ÍÊ ÷ðåçâû÷àéíî âûñîêî è â ìàå 1942 ãîäà íà÷àëèñü èñïûòàíèÿ ïåðâîãî îïûòíîãî îáðàçöà, ïîëó÷èâøåãî íàçâàíèå "Øòóðìîâàÿ ñàìîõîäíàÿ ãàóáèöà ÑÃ-122 (Àðòøòóðì)" èëè ñîêðàùåííî ÑÃ-122(À).



Ïîïåðå÷íûé ðàçðåç óëó÷øåííîé ÑÃ-122.

Ñîãëàñíî èìåþùåìóñÿ îïèñàíèþ îïûòíîãî îáðàçöà, ÑÃ-122(À) áûëà ñîçäàíà èç øòóðìîâîãî îðóäèÿ StuG III Ausf C èëè Ausf D. Áîåâàÿ ðóáêà íåìåöêîé ÑÀÓ ñ äåìîíòèðîâàííîé êðûøåé áûëà îáðåçàíà ïî âûñîòå. Íà îñòàâøåìñÿ ïîÿñå áûëà íàâàðåíà ïðîñòàÿ ïðèçìàòè÷åñêàÿ êîðîáêà èç 45-ìì (ëîá) è 35-25-ìì (áîðòà è êîðìà) áðîíåâûõ ëèñòîâ. Äëÿ íåîáõîäèìîé ïðî÷íîñòè ãîðèçîíòàëüíîãî ñòûêà îí áûë óñèëåí ñíàðóæè è èçíóòðè íàêëàäêàìè òîëùèíîé îêîëî 6-8 ìì.

Âíóòðè áîåâîãî îòäåëåíèÿ íà ìåñòå ñòàíêà îðóäèÿ StuK 37 áûë ñìîíòèðîâàí íîâûé ñòàíîê ãàóáèöû Ì-30, èçãîòîâëåííûé ïî òèïó íåìåöêîãî. Îñíîâíîé áîåêîìïëåêò ãàóáèöû ðàçìåùàëñÿ ïî áîðòàì ÑÀÓ, à íåñêîëüêî ñíàðÿäîâ "îïåðàòèâíîãî èñïîëüçîâàíèÿ" - íà äíå ïîçàäè ãàóáè÷íîãî ñòàíêà.

Ýêèïàæ ÑÃ-122(À) ñîñòîÿë èç ïÿòè ÷åëîâåê: ìåõàíèêà-âîäèòåëÿ (êîòîðûé çàíèìàë ìåñòî ñëåâà-âïåðåäè áîåâîé ðóáêè); êîìàíäèðà ÑÀÓ, îí æå íàâîä÷èê ïî ãîðèçîíòàëè (ðàñïîëàãàëñÿ ïîçàäè ìåõàíèêà-âîäèòåëÿ ëåâûì áîêîì âïåðåä); ïîçàäè íåãî òàêæå áîêîì ïî õîäó ìàøèíû ðàñïîëàãàëñÿ ïåðâûé çàðÿæàþùèé (îí æå ðàäèñò); íàïðîòèâ êîìàíäèðà ÑÀÓ ïðàâûì ïëå÷îì ïî õîäó ìàøèíû ðàñïîëàãàëñÿ íàâîä÷èê ïî âåðòèêàëè (ïîìèìî ðàçäåëüíîãî çàðÿæàíèÿ, ãàóáèöà Ì-30 èìåëà åùå è ðàçäåëüíóþ íàâîäêó); ïîçàäè íåãî òàêæå ïðàâûì ïëå÷îì âïåðåä ñòîÿë âòîðîé çàðÿæàþùèé.



Ñòàíîê 122-ìì ãàóáèöû.

Äëÿ âõîäà-âûõîäà ýêèïàæà â ìàøèíå èìåëîñü äâà ëþêà. Îäèí (îñíîâíîé) ðàçìåùàëñÿ â êîðìå ðóáêè (è ÷àñòè÷íî â êðûøå). Âòîðîé, ðåçåðâíûé, íàõîäèëñÿ â íàêëîííîé ÷àñòè ëîáîâîé áðîíè ðóáêè ïåðåä íàâîä÷èêîì ïî âåðòèêàëè. Äëÿ ñâÿçè ñ ñåáå ïîäîáíûìè â ìàøèíå îñòàâèëè øòàòíóþ íåìåöêóþ ðàäèîñòàíöèþ. Î ñðåäñòâàõ ñâÿçè âíóòðè ÑÃ-122(À) ñâåäåíèé íåò.

Ãàóáèöà áûëà èñïûòàíà ïðîáåãîì ïî ãðàâèéíîìó øîññå è ïåðåñå÷åííîé ìåñòíîñòè (îáùèé ïðîáåã ñîñòàâèë 480 êì), à òàêæå ñòðåëüáîé ñ îòêðûòûõ è çàêðûòûõ ïîçèöèé (66 âûñòðåëîâ). Èñïûòàíèÿ ïîäòâåðäèëè âûñîêèå áîåâûå âîçìîæíîñòè ÑÃ-122(À), îäíàêî êîìèññèÿ èç ïðåäñòàâèòåëåé òåõîòäåëà ÍÊ è îòäåëà ãëàâíîãî êîíñòðóêòîðà ÍÊÒÏ îòìåòèëà áîëüøîå êîëè÷åñòâî íåäîñòàòêîâ, ãëàâíûìè ñðåäè êîòîðûõ áûëè:

1. Íåäîñòàòî÷íàÿ ïðîõîäèìîñòü ÑÃ-122(À) íà ìÿãêîì ãðóíòå è áîëüøàÿ íàãðóçêà íà ïåðåäíèå îïîðíûå êàòêè.

2. Áîëüøàÿ íàãðóçêà íà êîìàíäèðà ÑÀÓ, êîòîðûé äîëæåí áûë îñóùåñòâëÿòü íàáëþäåíèå çà ìåñòíîñòüþ, íàâîäèòü îðóäèå, êîìàíäîâàòü ðàñ÷åòîì è ò.ä.

3. Íåäîñòàòî÷íûé çàïàñ õîäà.

4. Íåâîçìîæíîñòü âåäåíèÿ îãíÿ èç ëè÷íîãî îðóæèÿ ÷åðåç áîðòîâûå àìáðàçóðû èç-çà íåóäà÷íîãî èõ ðàñïîëîæåíèÿ (ìåøàë áîåêîìïëåêò).

5. Íåäîñòàòî÷íàÿ ïðî÷íîñòü ñòûêîâ áîðòîâûõ è êîðìîâûõ ëèñòîâ ðóáêè.

6. Áûñòðàÿ çàãàçîâàííîñòü áîåâîãî îòäåëåíèÿ èç-çà îòñóòñòâèÿ âåíòèëÿòîðà.

Çàâîäó áûëî îòäàíî ðàñïîðÿæåíèå îá èçãîòîâëåíèè íîâîãî âàðèàíòà ñàìîõîäíîé ãàóáèöû ñ ó÷åòîì óñòðàíåíèÿ îòìå÷åííûõ íåäîñòàòêîâ. Ðåêîìåíäîâàëîñü òàêæå ïðîâåñòè ðàçðàáîòêó âàðèàíòà áîåâîé ðóáêè äëÿ óñòàíîâêè åå íà òàíê PzKpfw III, õîäîâûõ ÷àñòåé êîòîðîãî èìåëîñü áîëüøå, ÷åì õîäîâûõ ÷àñòåé øòóðìîâûõ îðóäèé, à òàêæå îáåñïå÷èâàâøèõ ëó÷øèå óñëîâèÿ ýâàêóàöèè áëàãîäàðÿ íàëè÷èþ áîðòîâûõ ëþêîâ.



Áðîíåìàñêà 122-ìì îðóäèÿ Ì-10.

Ïîñëå ðàññìîòðåíèÿ íåäîñòàòêîâ è äîðàáîòêè ïðîåêòà çàâîä ¹ 592 èçãîòîâèë äâà óëó÷øåííûõ âàðèàíòà ÑÃ-122(À), îòëè÷àâøèõñÿ òèïîì ïðèìåíåííîãî øàññè (øòóðìîâîãî îðóäèÿ è òàíêà PzKpfw III), êîòîðûå èìåëè ñëåäóþùèå îòëè÷èÿ îò ïðîòîòèïà:

1. Èçãîòîâëåíà öåëüíàÿ ðóáêà èç áîëåå òîíêèõ (35-ìì - ëîá è 25-ìì - áîðòà è êîðìà) ëèñòîâ. Ýòî ïîçâîëèëî íåìíîãî ñíèçèòü ìàññó ìàøèíû è íåñêîëüêî ïîäíÿòü åå ïðîõîäèìîñòü, òåì áîëåå, ÷òî âòîðîé âàðèàíò èñïûòûâàëñÿ ñ "çèìíåé" ãóñåíèöåé.

2. Èçìåíåíî "øòàòíîå ðàñïèñàíèå" ýêèïàæà ÑÃ-122(À). Òåïåðü êîìàíäèðîì ÑÀÓ ñòàë íàâîä÷èê ïî âåðòèêàëè, êîòîðûé ïîëó÷èë ñîáñòâåííûé ëþê â êðûøå ðóáêè (ëþê â ëîáîâîì ëèñòå áûë àííóëèðîâàí äëÿ óâåëè÷åíèÿ ñíàðÿäîñòîéêîñòè). Äëÿ îáçîðà ìåñòíîñòè êîìàíäèð ïîëó÷èë àðòèëëåðèéñêèé ðàçâåäûâàòåëüíûé ïåðèñêîï (íà ìàíåð ïîäëîäêè), êîòîðûé ìîã âûäâèãàòüñÿ â ñïåöèàëüíîì ñòàêàíå. Êðîìå òîãî, êîìàíäèðñêèé ëþê ÑÃ-122 "óëó÷øåííîé" îáîðóäîâàëñÿ êðåïëåíèåì äëÿ ïåðèñêîïè÷åñêîé ïàíîðàìû.

3. Èç-çà òîãî, ÷òî ðàçäâèæíîé ëþê ïàíîðàìíîãî ïðèöåëà ÷àñòî çàåäàëî ïðè èñïûòàíèÿõ îò òðÿñêè, íà íîâîé ìàøèíå îí áûë çàìåíåí íà ðàñïàøíîé äâóñòâîð÷àòûé.

4. Áîðòîâûå àìáðàçóðû äëÿ ñòðåëüáû èç ëè÷íîãî îðóæèÿ íåìåöêîãî òèïà áûëè àííóëèðîâàíû. Âìåñòî íèõ ïðèíÿëè áîðòîâûå àìáðàçóðû ÎÃÊ ÍÊÒÏ, ðàçðàáîòàííûå äëÿ "76-ìì øòóðìîâîãî îðóäèÿ ïîääåðæêè" çàâîäà ¹ 37, êîòîðûå áûëè ê òîìó æå áîëåå óäà÷íî ðàçìåùåíû. ×åðåç íèõ ìîæíî áûëî âåñòè îãîíü íå òîëüêî èç "íàãàíà", íî äàæå èç ÒÒ è ÏÏØ, ïîñêîëüêó äèàìåòð îòâåðñòèÿ àìáðàçóðû áûë çíà÷èòåëüíî áîëüøå ïðåæíèõ.

5. Îðóäèéíàÿ óñòàíîâêà áûëà îáëåã÷åíà. Äëÿ óïðîùåíèÿ çàðÿæàíèÿ îðóäèå áûëî äîïîëíåíî îòêèäíûì ëîòêîì. Íàä êàçåííîé ÷àñòüþ îðóäèÿ íà êðûøå ðàçìåñòèëè ýëåêòðè÷åñêèé âûòÿæíîé âåíòèëÿòîð.

6. Äëÿ óâåëè÷åíèÿ çàïàñà õîäà íà íàäãóñåíè÷íûõ ïîëêàõ ÑÀÓ ðàçìåñòèëè êîðîá÷àòûå òîïëèâíûå áàêè îò òàíêîâ ÁÒ è Ò-34. Ïåðåîñíàñòèëè ÇÈÏ è øàíöåâûé èíñòðóìåíò, ìàêñèìàëüíî èñïîëüçîâàâ â íåì îòå÷åñòâåííûå êîìïîíåíòû.

7. Ðàäèîñòàíöèÿ áûëà ïåðåíåñåíà ñ ëåâîãî áîðòà íà ïðàâûé è ðàçìåùåíà âíóòðè ðóáêè, à áîðòîâóþ êîðîáêó ëèêâèäèðîâàëè äëÿ óïðîùåíèÿ ïðîèçâîäñòâà. Äëÿ ëó÷øåé ñòîéêîñòè áîðòîâ èì ðåêîìåíäîâàëîñü âïîñëåäñòâèè ïðèäàòü íàêëîí â 10-20°.

Ñïåöèàëüíî ïî çàêàçó çàâîäà ¹ 592 äëÿ íîâîé (óëó÷øåííîé) ÑÃ-122 Óðàëìàø ðàçðàáîòàë è îòëèë áðîíåìàñêó îðóäèÿ, êîòîðàÿ áûëà áîëåå ïðèñïîñîáëåíà äëÿ ñåðèéíîãî âûïóñêà, ÷åì ïðåæíÿÿ, à òàêæå ëó÷øå çàùèùàëà îò ïóëü è îñêîëêîâ. Ýòî ïîçâîëèëî îáîéòèñü áåç ãðîìîçäêèõ áîêîâûõ ùèòîâ, çàòðóäíÿâøèõ îáñëóæèâàíèå ìàøèíû è ïåðåãðóæàâøèõ ïåðåäíèå îïîðíûå êàòêè.

 ñåíòÿáðå 1942 ãîäà çàâîä ïîëó÷èë çàêàç íà 10 ìàøèí "óëó÷øåííîé" êîíñòðóêöèè, êîòîðûé, ñêîðåå âñåãî, âûïîëíåí íå áûë ââèäó îòñóòñòâèÿ íåîáõîäèìîãî êîëè÷åñòâà èñïðàâíûõ øàññè è áðîíåâîãî ïðîêàòà. Èíòåðåñíî îòìåòèòü, ÷òî ñîòðóäíèêè çàâîäà ¹ 592 óòâåðæäàþò, ÷òî îòãðóçêà ÑÃ-122 íà÷àëàñü óæå â ìàðòå 1942 ãîäà, è ïðè ýòîì îòìå÷àþò, ÷òî çàâîäèòüñÿ íåìåöêèå ìîòîðû íà ìàðòîâñêèõ ìîðîçàõ îòêàçûâàëèñü è ìåõàíèêàì ïðèõîäèëîñü çàëèâàòü â êàðáþðàòîðû ãîðÿùèé áåíçèí, ÷òîáû ðåàíèìèðîâàòü èõ. Íî ÿ ñ÷èòàþ, ÷òî ýòî ñêîðåå îòíîñèòñÿ ê ìàðòó ñëåäóþùåãî (1943) ãîäà, êîãäà íà ôðîíò íà÷àëè îòãðóæàòü ÑÓ-Ñ-1, áîëåå èçâåñòíûå ïîä îáîçíà÷åíèåì ÑÓ-76è.

Ñåãîäíÿ íåò òî÷íûõ äàííûõ î êîëè÷åñòâå èçãîòîâëåííûõ ÑÃ-122, íî âìåñòå ñî StuG III, ïåðåâîîðóæåííûìè 76-ìì ïóøêàìè, äî êîíöà 1942 ãîäà çàâîäîì èõ áûëî ñäàíî 8 øò., à òàêæå 2 îïûòíûå ìàøèíû áûëè èçãîòîâëåíû íà øàññè òðîôåéíûõ òàíêîâ PzKpfw III è PzKpfw IV. Ê 15 íîÿáðÿ 1942 ãîäà íà àðòèëëåðèéñêîì ïîëèãîíå ïîä Ñâåðäëîâñêîì èìåëîñü òðè ÑÃ-122, èç íèõ äâå íà øàññè øòóðìîâûõ îðóäèé. Îäíà èç äâóõ "óëó÷øåííûõ" ÑÃ-122 íà øàññè òàíêà PzKpfw III 5 äåêàáðÿ áûëà äîñòàâëåíà íà Ãîðîõîâåöêèé ïîëèãîí äëÿ ñðàâíèòåëüíûõ Ãîñóäàðñòâåííûõ èñïûòàíèé ñ Ó-35 (áóäóùåé ÑÓ-122) êîíñòðóêöèè Óðàëìàøçàâîäà.

Ïî èõ ðåçóëüòàòàì çàêàç íà 122-ìì ñàìîõîäíûå ãàóáèöû íà 1943 ãîä çàâîäó ¹ 592 áûë îòìåíåí, à 11 ôåâðàëÿ 1943 ãîäà âñå èçãîòîâëåííûå ÑÀÓ (â òîì ÷èñëå è îïûòíûå), õðàíèâøèåñÿ íà òåððèòîðèè çàâîäà, ïðèêàçîì ïî ÍÊ áûëè ïåðåäàíû â ðàñïîðÿæåíèå íà÷àëüíèêà áðîíåòàíêîâîãî óïðàâëåíèÿ äëÿ ôîðìèðîâàíèÿ ó÷åáíûõ òàíêî-ñàìîõîäíûõ ïîäðàçäåëåíèé.


Èñòî÷íèêè:
È.Ìîùàíñêèé, Ì.Êîëîìèåö "Òðîôåè â Êðàñíîé Àðìèè", Ôðîíòîâàÿ Èëëþñòðàöèÿ ¹1, 2000;
"Ïîëèãîí" ¹1, 2000
Îñîáàÿ áëàãîäàðíîñòü:
Ñåðãåþ ÑÒÀÐÎÑÒÈÍÓ